Alternator Wires on 97 Sc2
Hey all, so recently I had to replace my alternator, and realized that the previous owner had a 2002 alternator, this of course does not work with the 97, and after replacing, I had found out that they have changed the plug and I need to rewire it. After getting the correct plug, it has four wires, while the old one only has two, is it suppose to have two, or do I need to find where the other two old wires are? Hopefully one of you might have an answer for me, Id really rather not have to bring this into the shop. :/
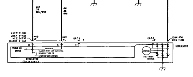
Only 2 of the four positions on the connector are populated.
B (F) goes to Brown/White
C (L) goes to Brown
S on the alt has no connection to the connector
Neither does the remaining terminal.
So only two wires to the connector.
The alt also has a separate ring terminal ground if I remember correctly.
See attached schematic snippet
B (F) goes to Brown/White
C (L) goes to Brown
S on the alt has no connection to the connector
Neither does the remaining terminal.
So only two wires to the connector.
The alt also has a separate ring terminal ground if I remember correctly.
See attached schematic snippet
Thread
Thread Starter
Forum
Replies
Last Post



